Energy

 Accurately analyze the cause of high vibration to reduce maintenance cost and time. 

[Maintenance Engineer]
"guardione® turbo was the most effective solution in identifying the root cause of the anomaly in the turbine generator." 


01 Client

The client is an eco-friendly integrated energy company engaged in district energy services by supplying heat and power through cogeneration in industrial complexes, as well as overseas solar power generation projects. 






02 Background

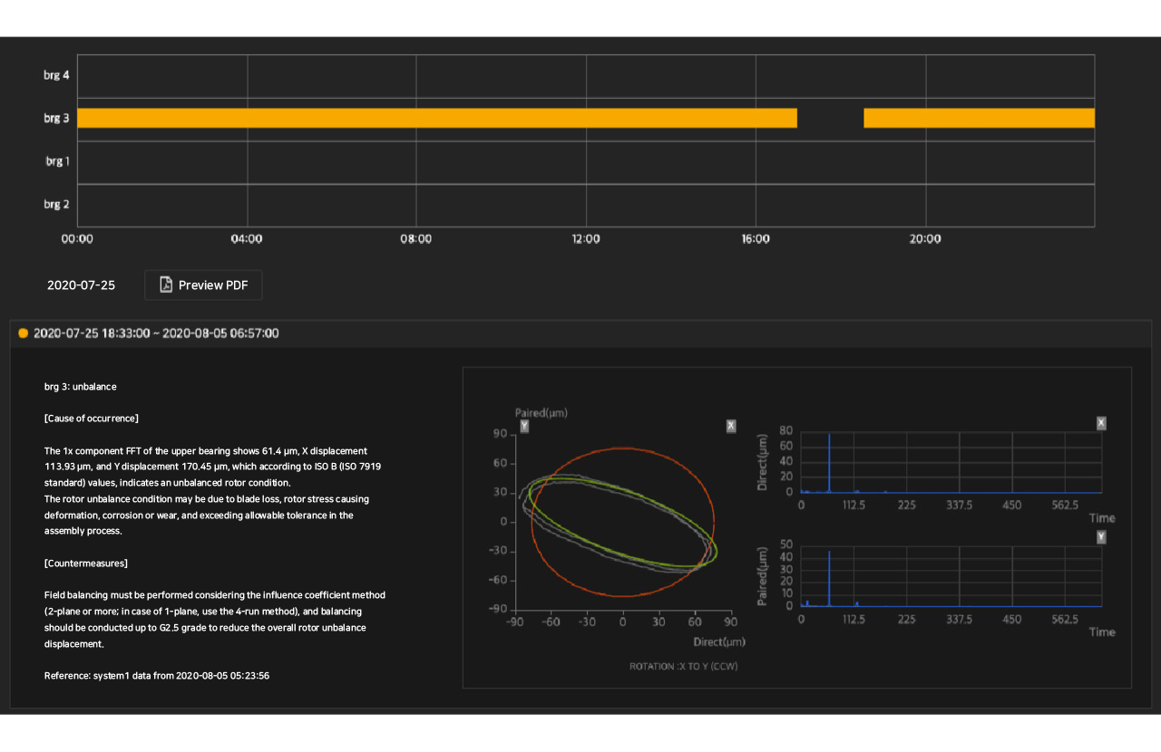
The client was experiencing imbalance issues due to unexplained localized heat generation in the generator. 








03 Issue

guardione® turbo accurately identified the root cause of unexplained vibrations occurring in the generator. 

1. Grouped operational factor data that affects generator vibration based on domain knowledge 

2. Performed root cause analysis by combining vibration characteristics and operational data of the generator 

3. Delivered a report summarizing the diagnosis in an easy-to-understand format for the user 


04 Result

guardione® turbo accurately identified and diagnosed the cause of high vibration in the gas turbine generator through analysis of DCS (Distributed Control System) data. Since gas turbines are high-value assets, this diagnosis enabled the client to significantly reduce both the time and cost required for maintenance. 




*This guardione® case is real. Certain figures reflect industry norms for confidentiality.






ONEPREDICT Inc.

4200 San Jacinto Street, Houston, TX 77004

4, Eonju-ro 125-gil, Gangnam-gu, Seoul, Republic of Korea


e-mail. contact_us@onepredict.com
© 2025 ONEPREDICT Inc. All Rights Reserved.




PRIVACY POLICY


onepredict tech blog...linked in...youtube...onepredict blog










ONEPREDICT Inc.
4200 San Jacinto Street, Houston, TX 77004

4, Eonju-ro 125-gil, Gangnam-gu, Seoul, Republic of Korea


e-mail. contact_us@onepredict.com
© 2025 ONEPREDICT Inc. All Rights Reserved.







PRIVACY POLICY   


onepredict tech blog...linked in...youtube...onepredict blog


 company                     guardione® solution                  contents 


 about us                        pdx                                                               webinar


 project                             turbo                                                          


 news                                  substation                                             


                                                motor